plc编程应用场景 PLC经典应用场景

小编 94 0

PLC经典应用场景

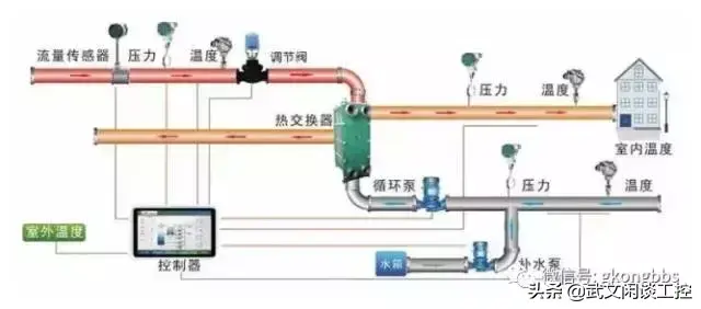
这是一张典型的PLC控制系统的框图:

1、用于开关量控制

PLC控制开关量的能力是很强的。所控制的入出点数,少的十几点、几十点,多的可到几百、几千,甚至几万点,由于它能联网,点数几乎不受限制,不管多少点都能控制,所控制的逻辑问题可以是多种多样的:组合的、时序的、即时的、延时的、不需计数的、需要计数的、固定顺序的、随机工作的等等,都可进行。

PLC的硬件结构是可变的,软件程序是可编的,用于控制时,非常灵活。必要时可编写多套或多组程序,依需要调用。它很适应于工业现场多工况、多状态变换的需要。

 

用PLC进行开关量控制实例是很多的,冶金、机械、轻工、化工、纺织等等,几乎所有工业行业都需要用到它。目前,PLC首用的目标,也是别的控制器无法与其比拟的,就是它能方便并可靠地用于开关量的控制。

2、用于模拟量控制

模拟量,如电流、电压、温度、压力等等,它的大小是连续变化的。工业生产,特别是连续型生产过程,常要对这些物理量进行控制。

作为一种工业控制电子装置,PLC若不能对这些量进行控制,那是一大不足,为此各PLC厂家都在这方面进行大量的开发。目前,不仅大型、中型机可以进行模拟量控制,就是小型机,也能进行这样的控制。PLC进行模拟量控制,要配置有模拟量与数字量相互转换的A/D、D/A单元。它也是I/O单元,不过是特殊的I/O单元。

A/D单元是把外电路的模拟量,转换成数字量,然后送入PLC;D/A单元,是把PLC的数字量转换成模拟量,再送给外电路。作为一种特殊的I/O单元,它仍具有I/O电路抗干扰、内外电路隔离、与输入输出继电器(或内部继电器,它也是PLC工作内存的一个区,可读写)交换信息等等特点。

这里的A/D中的A,多为电流,或电压,也有温度。D/A中的A,多为电压,或电流。电压、电流变化范围多为0~5V,0~10V,4~20mA,有的还可处理正负值的。这里的D,小型机多为8位二进制数,中、大型多为12位二进制数。A/D、D/A有单路,也有多路。多路占的输入输出继电器多。有了A/D、D/A单元,余下的处理都是数字量,这对有信息处理能力的PLC并不难。中、大型PLC处理能力更强,不仅可进行数字的加、减、乘、除,还可开方、插值,还可进行浮点运算,有的还有PID指令,可对偏差制量进行比例、微分、积分运算,进而产生相应的输出,计算机能算的它几乎都能算。

这样,用PLC实现模拟量控制是完全可能的。

PLC进行模拟量控制,还有A/D、D/A组合在一起的单元,并可用PID或模糊控制算法实现控制,可得到很高的控制质量。用PLC进行模拟量控制的好处是,在进行模拟量控制的同时,开关量也可控制。这个优点是别的控制器所不具备的,或控制的实现不如PLC方便。当然,若纯为模拟量的系统,用PLC可能在性能价格比上不如用调节器。

3、用于运动控制 

实际的物理量,除了开关量、模拟量,还有运动控制。如机床部件的位移,常以数字量表示。运动控制,有效的办法是NC,即数字控制技术。这是50年代诞生于美国的基于计算机的控制技术。当今已很普及,并也很完善。目前,先进国家的金属切削机床,数控化的比率已超过40%~80%,有的甚至更高。PLC也是基于计算机的技术,并日益完善。PLC可接收计数脉冲,频率可高达几k到几十k赫兹,可用多种方式接收这脉冲,还可多路接收。有的PLC还有脉冲输出功能,脉冲频率也可达几十k,有了这两种功能,加上PLC有数据处理及运算能力,若再配备相应的传感器(如旋转编码器)或脉冲伺服装置,则完全可以依NC的原理实现种种控制。高、中档的PLC,还开发有NC单元,或运动单元,可实现点位控制。运动单元还可实现曲线插补,可控制曲线运动。所以,若PLC配置了这种单元,则完全可以用NC的办法,进行数字量的控制。新开发的运动单元,甚至还发行了NC技术的编程语言,为更好地用PLC进行数字控制提供了方便。

4、用于数据采集

随着PLC技术的发展,其数据存储区越来越大。如德维森公司的PLC,其数据存储区(DM区)可达到9999个字。这样庞大的数据存储区,可以存储大量数据。数据采集可以用计数器,累计记录采集到的脉冲数,并定时地转存到DM区中去。数据采集也可用A/D单元,当模拟量转换成数字量后,再定时地转存到DM区中去。PLC还可配置上小型打印机,定期把DM区的数据打出来。

PLC也可与计算机通讯,由计算机把DM区的数据读出,并由计算机再对这些数据作处理。这时,PLC即成为计算机的数据终端。

电力用户曾使用PLC,用以实时记录用户用电情况,以实现不同用电时间、不同计价的收费办法,鼓励用户在用电低谷时多用电,达到合理用电与节约用电的目的。

5、用于信号监控

PLC自检信号很多,内部器件也很多,多数使用者未充分发挥其作用。其实,完全可利用它进行PLC自身工作的监控,或对控制对象进行监控。对一个复杂的控制系统,特别是自动控制系统,监控以至进一步能自诊断是非常必要的,它可减少系统的故障,出了故障也好查找,可提高累计平均无故障运行时间,降低故障修复时间,提高系统的可靠性。

6、用于联网、通讯

PLC联网、通讯能力很强,不断有新的联网的结构推出。

PLC可与个人计算机相连接进行通讯,可用计算机参与编程及对PLC进行控制的管理,使PLC用起来更方便。

为了充分发挥计算机的作用,可实行一台计算机控制与管理多台PLC,多的可达32台。也可一台PLC与两台或更多的计算机通讯,交换信息,以实现多的对PLC控制系统的监控。PLC与PLC也可通讯,可一对一PLC通讯,可几个PLC通讯,可多到几十、几百。

PLC与智能仪表、智能执行装置(如变频器),也可联网通讯,交换数据,相互操作。可联接成远程控制系统,系统范围面可大到10公里或更大。可组成局部网,不仅PLC,而且高档计算机、各种智能装置也都可进网。可用总线网,也可用环形网。网还可套网。网与网还可桥接。联网可把成千上万的PLC、计算机、智能装置组织在一个网中。网间的结点可直接或间接地通讯、交换信息。

联网、通讯,正适应了当今计算机集成制造系统(CIMS)及智能化工厂发展的需要。它可使工业控制从点(Point)、到线((Line)再到面(Aero),使设备级的控制、生产线的控制、工厂管理层的控制连成一个整体,进而可创造更高的效益。这个无限美好的前景,已越来越清楚地展现在我们这一代人的面前。

以上几点应用是着重从质上讲的。从量上讲,PLC有大、有小。所以它的控制范围也可大、可小。小的只控制一个设备,甚至一个部件,一个站点;大的可控制多台设备,一条生产线,以至于整个工厂。可以说工业控制的大小场合,都离不开PLC。

转发是最大的鼓励!谢谢您的支持!

PLC的功能分类以及应用场景

 自动化已经应用到工业的多个场景里,随着21世纪计算机的高速发展,全球工业水平也大幅度提升,PLC的成熟应用也是工业自动化的重要标志。市场对工业自动化的要求越来越高,了解PLC的功能分类和应用场景,对新手学习PLC以及就业方向有所帮助。  一、开关量逻辑控制  开关量逻辑控制是PLC的基本,是最开始的一个应用场景,在所有应用场景里是最广泛的。替代了以往的继电器电路控制,从而实现逻辑顺序控制;能用于单机设备的控制,亦可用于群机控制及自动化工厂流水线。

  开关量逻辑控制,应用场合如:组合机床、磨床、包装生产线流水线等。  二、模拟量控制  在工业生产的过程中,有许多会连续变化的量,比如温度、压力、流量、液位和速度等。为了使PLC处理这些模拟量,必须要实现模拟量和数字量之间的A/D及D/A的转换。如今PLC厂家通常都会生产配套的A/D和D/A转换模块,让PLC便于模拟量控制。  三、运动控制  PLC本体专用的运动控制模块,可驱动步进电机或伺服电机做直线运动或圆周运动。国内外各主要PLC厂家产品几乎都具有运动控制的功能。    运动控制,应用场合如:机械、机床、电梯等。

  四、过程控制  作为工业级控制计算机,PLC能编制各式各样的控制算法程序,来对温度、压力、流量等模拟量完成闭环控制。PID调节在闭环控制系统中是用得比较多的调节方法,在大中型的PLC上一般都有PID模块,现在许多小型的PLC也配备有此功能的模块。

    烘缸系统PLC控制图,应用场合如:冶金、化工、热处理、锅炉控制等。  五、数据处理  现在的PLC可以完成数据的采集、分析及处理,比如数学运算、数据传送、数据转换、排序、查表及位操作等。而这些数据就可以与存储在存储器中的参考值来比较,从而来完成一定的控制操作。数据处理常用于大型的控制系统上。应用场合如:柔性造纸、轻纺、食品工业等部分大型控制系统。  六、通信及联网  随着工业厂区的自动化网络发展,各个PLC的生产厂商对PLC的通信功能非常重视,都推出自家特性的网络系统。如今生产的PLC都配备有通信接口,使PLC与PLC之间通信、PLC与第三方设备通信更加便捷。以上这几点着重从质上讲的。若从量上来讲,PLC有大有小,所以它的控制范围也是可大可小的。小到只控制某个设备,甚至某个部件,某个站点;大到可控制多台设备,生产线甚至于整个工厂。  事实上,PLC已广泛应用于工业生产的各个领域,如钢铁、化工、电力、建材、机械制造、汽车、轻纺、交通运输、环保及文化娱乐等各个行业,不管是生产制造还是管理检验,都可以看到PLC的影子,这是PLC不断完善自身特点决定的。

相关问答

plc的程序装在电脑哪个盘里???-ZOL问答

可以运行CAD和PLC编程,CAD和PLC编程程序应该能比较流畅的运行。PLC编程程序主要是占用CPU资源与内存和硬盘关系不大,但是大内存对多开程序有促进作用,CAD主要也...

plc中什么情况下使用函数块?

1.在PLC中,函数块通常在以下情况下使用。2.函数块主要用于将一组相关的功能代码封装成一个可重复使用的模块,以便在程序中多次调用。当需要在程序中多次执行...

如何实现PLC设备远程监控及远程调试?

这个问题,我来回答一下。这个解决方案,作者在现场实际使用效果比较好,使用也最多。具体可以看下面的介绍。PLC远程下载方案不仅可以流畅地下载调试各种主流...

plc程序详细讲解?

当我们需要将某个机械设备进行自动化控制时,PLC程序就会发挥重要作用。下面我将为您详细介绍PLC程序的各个方面。一、PLC程序结构PLC程序通常包括输入、输出...

PLC用哪种编程语言比较好?

PLC(可编程逻辑控制器)可以使用多种编程语言进行编程,包括LadderDiagram(梯形图)、StructuredText(结构化文本)、FunctionBlockDiagram(功能块图...

plc频率程序怎么写?

PLC频率程序的编写需要根据具体的应用场景和要求来确定。以下是一些基本的步骤:1.确定输入信号:确定需要采集的频率信号的类型和来源,例如传感器、计数...

plc和触摸屏的通讯线可不可以作为plc和电脑的编程线-ZOL问答

可以的,例如FX-USB-AWUSB接口三菱FX系列PLC编程电缆,USB/RS422接口适配器,带通信指示灯,长度3米FX-232AWC-HRS232接口的三菱FX3UC系列PLC...

PLC的扫描周期是什么?

PLC(可编程逻辑控制器)的扫描周期是指PLC在一个完整的运行循环中所需的时间。其主要由输入扫描、程序扫描和输出扫描三部分组成。输入扫描周期是指PLC扫描输...

plc连接可以直接控制电机吗?

可以。PLC连接可以直接控制电机,通过PLC的编程和输入输出模块,可以实现对电机的启停、速度调节、方向控制等功能。PLC作为一种可编程的控制器,其灵活性和稳定...

怎样理解PLC的扫描周期对程序程序执行结果的影响啊?

PLC的扫描周期是指PLC在一个循环中完成所有输入、输出、逻辑运算、数据处理和输出控制的时间。扫描周期的长短直接影响程序的执行效率和响应速度。如果扫描周...