温度控制水阀plc编程 脱硫脱硝电气自动化控制系统

小编 98 0

脱硫脱硝电气自动化控制系统

我叫刘工,在工业自动化行业有着15年工作经验,这几年做过很多脱硫脱硝系统。下面整理了一下自动化在脱硫脱硝系统中的应用及注意事项!

◆脱硫控制系统概述 脱硫自动化控制系统,主要控制风机、水泵、电磁阀等电气设备,按照相应工艺要求进行控制,从而达到工厂烟气脱硫的效果。脱硫自控系统控制的设备有氧化风机、循环泵、搅拌器等,另有石膏泵、卸料器的变频控制以及反冲洗系统的自动\手动控制。脱硫自控系统主要采集的模拟量参数有PH计、烟气的进出口温度、密度计和压差计等。◆脱硫本地控制流程根据实际情况,开启相应数量的循环泵,对应的循环搅拌器和氧化风机开启,料仓料位根据料位计显示适时采购石灰。循环池PH计显示循环池中循环水酸碱度,当PH计过高或过低时上位机显示对应报警,当PH值过低时通过螺旋输送机和卸料器向浆液池加入石灰。脱硫塔反冲洗分为手动和自动,手动控制时,先开启相应的反冲洗水阀再打开水泵,对每层进行清洗,冲洗完毕后先关水泵再关电磁阀;自动控制时。在上位机设定好冲洗的时间间隔和每层冲洗时间,PLC根据程序自动对脱硫塔进行冲洗;◆脱硫控制与在线监测联机控制根据采集在线监测数据中的烟气SO2含量,脱硫电气系统进行相应的控制调节,对循环水泵的开启数量和加料系统进行控制,从而使SO2含量达到理想数值,符合排放标准。◆脱硝控制系统概述 脱硝自动化控制系统,主要采集两个尿素罐的液位和温度以及尿素溶液的流量和压力等,控制搅拌器、调节阀、加水阀和循环泵的开启。最终通过向锅炉喷洒尿素溶液进行反应从而降低氮氧化物的含量。◆脱硝本地控制流程根据要求配置尿素溶液,可通过加水阀向罐内加水,通过蒸汽阀对罐内液体加温,通过循环泵输送溶液经对应喷头向锅炉喷洒,管道的压力和流量由循环泵的频率和调节阀的开度来配合调节。◆脱硝控制与在线监测联机控制根据采集在线监测数据,主要是烟气中氮氧化物含量,系统根据上位机设定参数自动开启和关闭循环泵,从而有效的降低氮氧化物含量,达到烟气排放标准。

有了AHU空调机组的控制逻辑,不愁写逻辑程序了,建议收藏

一些小伙伴会PLC编程,但是不会写AHU空调机组程序,这是怎么一回事哪?

据了解是因为不了解AHU空调机组的控制原理,哪么常规的暖通空调机组控制逻辑是怎么样的。

从事楼宇自控10年了,见过不少样式的空调控制,今天咱们就结合空调原理图,一起聊聊常见的空调机组的控制逻辑。

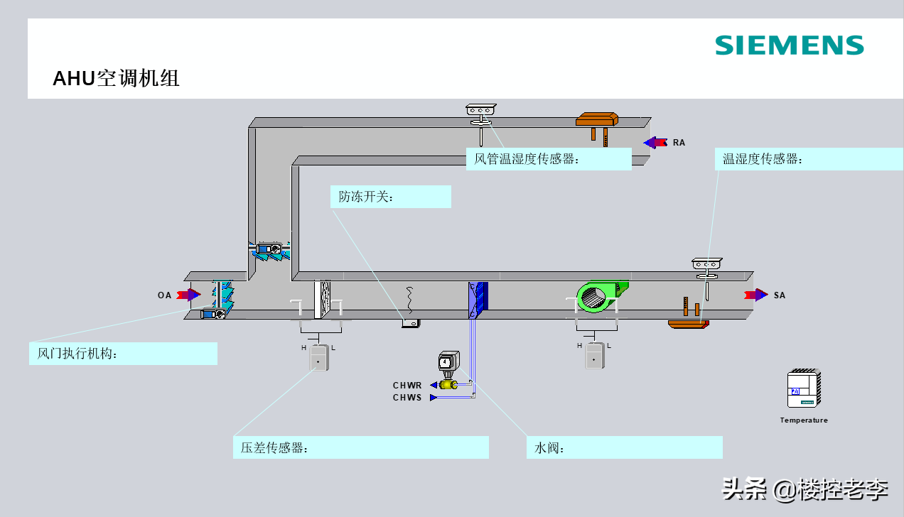
一、如图,空调机组是带回风风道的空调风机组,主要组成:新风阀、回风阀,初效过滤,中效过滤,冷/热水盘管送风机。

二、控制系统主要组成:新风温湿度、送风温湿度、压差开关、防冻开关、新风风阀执行器(模拟量)、回风风阀执行器(模拟量),冷/热水电动调节阀。

三、控制逻辑:

1、送风机和新/回风电动阀联动:送风机启动,开启新/回风阀,风机关闭,电动风阀关闭。新风阀和回风阀之间开度和为100%,解释新风阀开度20%,回风阀开度80%。

新风阀一些场合还有些控制,比如焓值,CO2浓度,新风最小开度等。

2、温度控制:当空调启动时,根据回风温度与回风设定温度的偏差,进行PID运算控制冷/热电动调节阀开度,使回风温度达到设定温度。

温度控制分为冬季工况和夏季工况,冬季工况时,回风温度高,水阀关小,温度低时,水阀开大,夏季工况,水阀动作正好相反。

3、加湿:根据回风湿度和设定湿度上下限值,启停,高于高限设定值停止,低于低限设定值启动加湿器。

4、报警:初效过滤网压差报警,中效过滤网压差报警,发出报警提示更换滤网。

5、防冻报警:冬季工况下,盘管温度过低,防冻开关报警动作,发出报警信号,风机停止运行,新风阀关闭,水阀全开,防止盘管冻裂。

防冻复位后,机组可以启动。

四、空调机组和新风机组的区别:

1、逻辑上,一个使用送风温湿度控温湿,一个用回风控制温湿度。

2、机组本属性上,新风更偏向供给新风,空调更侧重调节温度。

这就是空调机组的控制逻辑,你学会了,用PLC控制器或者DDC控制器写写程序试试。

我是@楼控老李 ,欢迎你的收藏,我们一起聊聊楼宇自控那点事。

相关问答

水阀的进水端怎么安装温度传感器?步进电机怎么控制球阀的开...

1、温度传感器安装:温度传感器是标准件,市场上有得买,说白了就是一个热感应棒,一头插入水中,一头出数据线。安装它,你只需要在水阀进水端开孔插...

水阀的进水端怎么安装温度传感器?步进电机怎么控制球阀的开...

1、温度传感器安装:温度传感器是标准件,市场上有得买,说白了就是一个热感应棒,一头插入水中,一头出数据线。安装它,你只需要在水阀进水端开孔插...

德龙m3000暖风水阀5根线原理?

德龙m3000暖风水阀5根线的原理主要是通过将输入的电能转化为热能,使水管中的水分子受热后膨胀,进而排出管道中的滞留空气。这样可以降低水的压力,保证水管...

前锋恒温热水器a4进水阀怎么调节?

1、对于燃气自带的水量调节阀门,一般是安装在燃气热水器的下口。这个阀门的下口连接的是进水的管道。在调节时根据上面的指示进行调大和调小。或者是要根据加...

想配置一个PLC、触摸屏实验平台,都需要买些什么东西?

首先感谢邀请我回答这个问题作为一名资深电气工程师,很荣幸能回复您的问题。从你的问题可以看出来,你是想用PLC和HMI做一个实验平台。那么建设实验平台一般是...

太阳能热水器的水阀怎么控制?太阳能热水器的?

太阳能热水器的水阀可以通过增压泵或牵引头来控制水流的压力和流量。太阳能热水器是一种利用太阳能将水加热的设备,通常可以分为直接循环系统和间接循环系统两...

饮水机热水水阀怎么修?

饮水机热水水阀的修理需要一定的专业知识和技能,建议联系专业人士进行维修。以下是一些可能的故障及解决方法:1.水阀不出水:首先检查水源是否正常,然后检查...

天然气热水器温度升不上去哪个是水阀?

如果热水器温度升不上去,可以检查以下两个水阀:1.入水阀:入水阀是控制冷水进入热水器的阀门。如果入水阀打开不完全或出现堵塞,可能会导致冷水流入热水器过...

壁挂炉取暖水阀怎么开?

1.手动开启阀门壁挂炉烧暖气的阀门一般分为两种,手动和自动。手动阀门通常位于散热器的进水管上,可以通过手动旋转开启。开启手动阀门的步骤如下首先,找到...

地暖太热室内温度过高时是关闭部分分水阀门还是把每个分水阀关闭一半?

一般地暖每个房间都有单独的回路,如果室内温度过高,首先可考虑将总阀门部分关闭。如果想要某一个房间调低温度,可单独调整这个房间的分水阀门,将进水阀门和出...