课程中心
HOME
课程中心
正文内容
plc编程怎么控制水柱 高压水除鳞系统的自动化控制
发布时间 : 2026-01-25
作者 : 小编
访问数量 : 23
扫码分享至微信

高压水除鳞系统的自动化控制

0 前言

在热轧钢材生产过程中,钢坯表面的炉生氧化铁皮是影响钢材表面质量的主要原因之一,由于它的存在,使钢材表面产生凹坑、麻点、氧化铁压入等多种产品缺陷。为了解决这一问题,国内外已经采用多种除鳞方法,相比之下,高压水除鳞技术具有适应钢种范围广,除净率高,综合成本低等优点。在热态除鳞和冷态除鳞中得到了广泛应用,成为当今除鳞方法的主流。2008年9月京唐钢铁股份有限公司热轧带钢厂(简称京唐钢铁)投入了1套高压水除鳞装置,并于当年的12月投入使用,到目前为止,该设备运转正常,除鳞工作可靠,除鳞效果良好。

1 高压水除鳞的机理

钢坯从加热炉中出炉后, 其表面覆盖的氧化铁皮急速冷却, 炉内生成的氧化铁皮呈现网状裂纹。在高压水的喷射之下, 氧化铁皮表面局部急冷, 产生很大收缩, 从而使氧化铁皮裂纹扩大,并有部分翘曲。经高压水流的冲击, 在裂纹中高压水的动压力变成流体的静压力而打入氧化铁皮底部, 使氧化铁皮从钢坯表面剥落, 达到了清除氧化铁皮之目的。

根据上述机理,在设计除鳞设备时,应特别考虑轧制速度、轧制温度、喷嘴的水流量、喷嘴处的水流压力等因素的影响。再有, 氧化铁皮的化学成分及位层的组成与钢材的原料成分、加热温度、加热时间、炉内气氛条件和轧制工艺有密切关系。对于碳钢而言,氧化铁皮表层为Fe2O3,中间层为Fe3O4,内层为FeO。目前高压水除鳞系统的设计及应用, 还存在一些问题。为了总结提高高压水除鳞效果, 本文对系统一些主要问题进行一定探讨, 以供有关设计、生产管理人员参考。

2 喷嘴的选择及安装

2.1 喷嘴的选择

高压水除鳞效果的好坏, 在很大程度上取决于喷嘴的结构及喷口的形状。除鳞喷嘴的基本要求有三点:

(1) 喷出水流要宽而扁, 要形成象锋利的刀子一样的水流。

(2) 水流的打击力沿水流宽度上的分布要尽可能均匀。对普碳钢在炉内生成的氧化铁皮来说, 均匀的打击力希望为2×10~2.5×10 Pa 。高压水压力一般为16~28MPa 。

(3) 喷嘴的材料要求耐磨

根据计算, 当水压达到16MPa 时, 喷嘴口处的水流速度可达144m/ s 左右。因此没有耐磨的材料, 喷嘴就要经常更换, 增加停轧时间, 影响生产效率。

根据试验得知, 矩形断面的喷口不适用于高压水除鳞, 因为这种喷口在边缘上的冲击力大,而在中间的冲击力小。试验资料及生产实践表明, 椭圆形的喷口断面最佳。

各种不同的轧制钢材, 有它最合适的高压水的消耗量(喷射强度) 。如热轧带钢生产线上,一般碳钢及低合金钢的高压水消耗量为: 605Lt轧件, 在初轧机架上为350Lt , 在精轧机架上消耗为225Lt 。对于不同钢种、不同材质需不同的喷射强度。

单只喷嘴的水耗量Q (L/ S),可按下式进行计算:

式中: μ: 流量系数, 外伸圆柱形管嘴μ= 0.82(根据不同喷嘴形状, 其值在0.8~1之间)

g : 重力加速度(9.8m/s)

p : 工作压力(m 水柱)

3 除鳞系统的自动控制

3.1根据轧制除鳞工艺设计二套除鳞系统

相对一个系统而言降低了重叠除鳞流量,减少除鳞点压力波动和重叠除鳞次数,保证除鳞质量和均匀的冷却;

3.2采用偶合器调速,实现离心泵“按需供给”

降低运行成本

避免离心泵出现闭点压力和过热烧泵现象,提高系统运行可靠性;

降低蓄能器持续峰值压力,降低系统高压风险投资;

减少离心泵高速高压运行时间,提高高压系统耐压元件使用寿命;

避免蓄能器冒顶,提高系统运行的可靠性;提高生产效率

3.3粗轧泵站采用蓄能器与泵站二处布置

供水压力源靠近除鳞点,压力降少,有利除鳞质量;

蓄能器靠近除鳞点减少离心泵负荷和管路冲击;

二个压力源为三个除鳞点供水,系统压力均衡。

3.4 FSB系统采用离心泵直接供水

除鳞点压力恒定,没有波动;除鳞质量好;

系统管网无冲击震动,运行可靠性高;

采用中间坯全除鳞和中间坯让头二种除鳞工艺,满足不同钢种除鳞需要。

3.5 粗、精轧泵站控制系统与轧制线除鳞和换辊等非生产停机作业间隔,实现离心泵根据轧制除鳞需要供水,除鳞点压力22MPa可调,实现非生产停机作业期间,泵站至除鳞点压力约1.5MPa,有利轧机区域作业人员安全。

4. 电控仪表

4.1基础自动化部分

两个泵站设置两套PLC控制系统,采用西门子PLC S7-317、配多个ET-200M工作站,对高压水除鳞泵、高压电机、液力偶合器、液压站、联合油站、除鳞机、除鳞阀、蓄势器等设备实现远程控制及信号采集,根据除鳞系统的工艺要求及除鳞设备的特殊性,编制安全可靠的运转程序保证除鳞系统安全、可靠、自动节能运行。

4.2工控机人机界面部分

每个泵站设置两套工控机及一个触摸屏分别设在控制室、现场操作台,地下除鳞泵站。

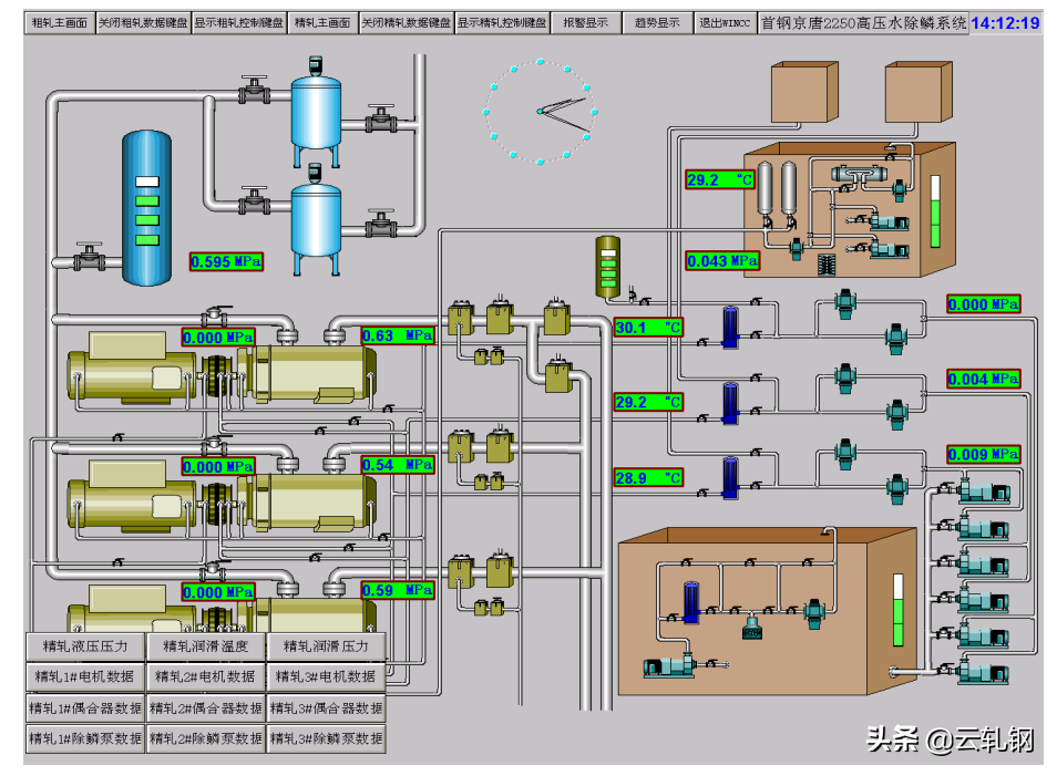
4.3工控机采用西门子6AG4011工控机及WCC监控软件,通过数据采集,对高压水除鳞系统各部分运行情况进行监控,人机界面内容有:泵站主画面、泵组分画面 、系统操作画面、系统故障报警画面、故障和事故记录、趋势画面。

4.4仪表部分:

一次仪表采用德国进口HYDAC 压力变送器及温度传感器对除鳞泵、高压电机、液力偶合器、液压站、联合油站等设备的测压点及测温点进行信号反馈,对高压水除鳞系统的主要参数除在人机介面实时监控。

4.5除鳞泵站与轧线计算机通讯

(1) 除鳞泵站供给轧线计算机通讯内容

除鳞泵站启动条件具备信息

除鳞泵站运转正常信息

除鳞泵站提供压力信息

除鳞泵站处于换辊等短时间不用高压水信息

除鳞泵站警报和事故停机信息

除鳞泵站正常停机信息

(2)轧线计算机提供给除鳞泵站信息

喷射阀开闭状态信息

除鳞系统压力设定值信息

换辊等短时间不用高压水信息

HSB除鳞信息

(3)通讯网络:以太网或PROFIBUS-DP

(4)除鳞泵站与轧制线设备连锁控制内容

l 离心泵启动条件所有喷射阀处于关闭状态;

l 蓄能器水位达到下事故水位,所有喷射阀自动关闭;

5.粗轧除鳞泵站控制

5.1工作原理

在离心泵和电机之间安装液力偶合器。电机恒速运行,通过改变偶合器勺管位置—传递力矩,实现离心泵转速—排出压力调整。当蓄能器压力或水位达到设定上限时,液压执行器控制勺管下行,排出偶合器转子内工作油,偶合器泵轮和涡轮产生转速差,离心泵低速低压空载节能运行;当蓄能器压力或水位达到设定下限时,液压执行器控制勺管上行,偶合器转子内工作油充满,偶合器泵轮和涡轮在液动力作用下同步转动,离心泵高速高压负载运行,从而实现离心泵根据轧制-除鳞用水量供水,如同柱塞泵-蓄能器除鳞系统工作制度,以蓄能器提供除鳞水量为主,离心泵供水为辅,因此,蓄能器容量选择直接关系到能否满足轧制-除鳞工艺要求和离心泵升降速次数。

5.2离心泵控制

(1)自动启动条件:

除鳞泵吸水阀门处于开启状态、出水阀门处于关闭状态;

循环阀处于关闭状态;

喷射阀处于关闭状态;

液力偶合器处于低速状态;

进水压力≥0.25MPa

液压站系统压力≥ 6MPa

润滑油压 ≥0.12MPa

偶合器工作油压≥0.12MPa

(2)报警条件:

进水压力≤0.15MPa,出口阀、最低液面阀、喷射阀自动关闭;

润滑油压≤0.07MPa;

偶合器工作油压≤0.08MPa;

泵、偶合器、电机各轴承温度≥70°C

电机定子温度≥95°C

泵体温度≥60°C

润滑油站、工作润滑油站油箱油位达到下报警油位

(3)跳闸条件:延时()秒

进水压力≤0.08MPa

润滑油压≤0.05MPa

偶合器工作油压≤0.06MPa

泵、偶合器、电机各轴承温度≥80°C

电机定子温度≥105°C

泵体温度≥70°C

润滑油站、工作润滑油站油箱油位达到下事故油位

5.3系统安全运行控制

(1)低压供水事故断水,防止“烧泵” “跑气”控制

低压供水压力低于0.12MPa,离心泵自动降速运行,泵出口阀自动关闭,同时最低液面阀喷射自动关闭;压力低于0.08MPa,离心泵跳闸停止运行;

(2)防止高压水进入低压管网控制

措施:

防离心泵反转:泵出口止回阀采用液动力关闭,而且受压面积大关闭力大,容易关严;备用泵停止后,泵出口液动阀自动关闭;另外,有压力传感器检测低压管网压力,当压力超过0.8MPa,离心泵自动降速运行,泵出口阀自动关闭,同时最低液面阀喷射自动关闭;三道保险。

(3)防止蓄能器“跑气”和 “气罐进水”控制

防止蓄能器“跑气”措施:

采用下控式最低液面阀保证快速关闭,而且气闭性好;如果关不严蓄能器水位下降到第二事故水位,轧制线喷射阀自动关闭,双保险。

防止蓄能“气罐进水”措施:

当蓄能器气体容量少时,水位升高,造成冒顶,损坏液位计浮子,高压水进入气罐,影响蓄能器有效容积。采用上事故水位控制,当蓄能器水位达到上事故水位,压力还没有达到要求,说明蓄能器内气体少了,报警同时,离心泵自动降速运行,停止供水,保证系统安全。

5.4主付泵控制

二台工作离心泵设置主付泵工作制,目的,满足轧制除鳞工艺流量条件下,减少离心泵升降速次数,降低运行成本,提高离心泵使用寿命。

主泵根据蓄能器液位或压力信号,升速或降速。

付泵根据轧制线除鳞信号升速,根据蓄能器液位或压力信号降速。

6.精轧除鳞泵站控制

6.1不让头除鳞工艺

喷射阀始终开启,依靠离心泵升降速除鳞。

当HMD检测到中间坯头部时,液力偶合器液压执行器控制勺管上行,偶合器转子内工作油充满,偶合器泵轮和涡轮在液动力作用下同步转动,离心泵高速高压负载运行,向除鳞点供高压水,进行中间坯表面除鳞;当HMD检测到中间坯尾部时,液力偶合器液压执行器控制勺管下行,排出偶合器转子内工作油,偶合器泵轮和涡轮产生转速差,离心泵低速低压空载运行,向除鳞点供低压水(1.3MPa),进行高压管路充填低压水,防止除鳞时管路震动;

6.2让头除鳞工艺

喷射阀与离心泵升降速连锁控制除鳞

当HMD检测到中间坯头部时,离心泵自动升速运行,喷射阀处于关闭状态,泵排出高压水通过预充水阀进行高压管路充填,防止管路冲击,喷射阀根据设定时间自动开启,让出中间坯头部,对中间坯进行除鳞;

当HMD检测到中间坯尾部时,离心泵自动降速运行,2秒钟后,喷射阀自动关闭,结束除鳞,由于离心泵降速2秒钟后,系统压力<3MPa,而且预充水阀始终开启,因此,避免了因喷射阀关闭产生的水力冲击。

运行情况

新上高压水除鳞系统自2008年12月投用以来,设备运转正常,完成了设计功能,满足了生产要求。控制系统可根据现场情况,及时检测出高压电机轴瓦温度变化,并报警跳闸,避免重大设备事故,应用效果良好。

7 结束语

(1)由于蓄能装置的使用,大大增强了系统吸收能量的功能,消除了水锤冲击的现象。增压装置达到了增压和蓄能的效果。在不增加其他装备的情况下,使用高压水直接将低压气体增至高压,事实证明可以达到预期效果。这也为其它流体增压提供了又一个可行的思路。

(2)选择了适合的喷嘴并合理布置,同时系统压力波动很小,使得钢坯氧化铁皮的除净率大大提高。

(3)钢坯温降小,满足钢坯轧制的稳定需要。

(4)经过验证此套高压水除鳞设备运行的稳定;提高了产品的表面质量;降低消耗,节约了能源。事实证明了新装备的可行性,达到了预期的效果。

更多精彩内容,尽在【云轧钢】公众号。

音乐喷泉的原理和制作流程你知道吗?

音乐喷泉是一种为了娱乐而创造出来的可以活动的喷泉,1930年德国发明家奥图皮士特先生首先带出喷泉的概念。它根据美学设计并且经常会产生三维的效果。

1、 音乐喷泉原理

音乐喷泉是通过千变万化的喷泉造型,结合五颜六色的彩光照明,来反映音乐的内涵及音乐的主题,一座好的音乐喷泉,水形的变化应该能够充分地表现乐曲。是在程序控制喷泉的基础上加入了音乐控制系统,计算机通过对音频及MIDI 信号的识别,进行译码和编码,最终将信号输出到控制系统,使喷泉的造型及灯光的变化与音乐保持同步,从而达到喷泉水型、灯光及色彩的变化与音乐情绪的完美结合,使喷泉表演更加生动更加富有内涵及体现水的艺术。音乐喷泉:可以根据音乐的高低起伏变化。用户可以在编辑界面编写自己喜爱的音乐程序。播放系统可以实现音乐、水、灯光气氛统一,播放同步。

简单得来说,音乐喷泉的原理:其实就是将音频信号转换成电频信号电频信号通过变频器控制水泵使水泵的压力随音乐的节奏的变化。根据播放的音乐来控制水柱,达到与音乐同步的效果,而水柱是由水泵来控制的,而水泵是由三相异步电动机组成的,三相异步电动机的转速如果通入工频电源,转速是不变化的,变频器是专门针对电机调速的装置。由变频器控制电机的转速,使水柱发生变化。改变频率就改变了电机的转速,也就改变了水泵的压力,音乐的不同频率经单片机处理送到变频电机的控制端,使电机转速随音乐的音调,节奏,和强弱变化,水泵的压力随之变化,喷岀的水就有了高低变化,而且是由几套设备对多组喷嘴实施控制喷泉的形成是水泵。将音乐的节奏和强度转变为控制信号,此信号再控制一个电压控制器件,电源经过这个电压控制器件后,输出电压也随音乐的变化而改变,然后控制水泵电机。

2、 音乐喷泉制作流程

国内外音乐喷泉制作流程一般是首先选择要播放的乐曲;

然后计算机人员根据乐曲播放利用3D动画制作软件制作乐曲的音乐喷泉水型、灯光变化的水景来体现音乐情感,并反复调试,认为完全体现为止;接着控制人员根据3D音乐喷泉动画显示来编织控制程序,使喷头、变频机、灯光动起来,产生实际的音乐喷泉,反复调试,使之和3D动画仿真显示基本一致;

最后三个系统(乐曲播放、动画显示、控制执行)进行联试,直到三者相互匹配为止。可以看出整个制作过程没有信息集成,由人工来协调三个制作过程。

相关问答

喷泉控制器主要控制方式是什么?_住范儿家装官网

一、手动控制这是最简单的控制方式,主要用于固定造型喷泉的控制。通过在喷泉执行机构供电回路上设定动开关,控制喷泉设备的运行和停止。二、程序...

 李珍基  小马可 
王经理: 180-0000-0000(微信同号)
10086@qq.com
北京海淀区西三旗街道国际大厦08A座
©2026  上海羊羽卓进出口贸易有限公司  版权所有.All Rights Reserved.  |  程序由Z-BlogPHP强力驱动
网站首页
电话咨询
微信号

QQ

在线咨询真诚为您提供专业解答服务

热线

188-0000-0000
专属服务热线

微信

二维码扫一扫微信交流
顶部